RPM Power Engine Management
RPM POWER Logging Software and Tehnical Assistance
RPM POWER Logging Software and Tehnical Assistance
Couldn't load pickup availability
DESCRIPTION
After several years in the tuning industry, we have recognized the importance of utilizing a comprehensive range of logging devices and tools to enhance our work.
Many available logging equipment options offer limited PID support, often lacking the key channels necessary for optimal performance. This has led us to rely on multiple logging devices and software solutions to achieve our desired results.
The ongoing challenge of finding a single, comprehensive tool that meets all our requirements has been further compounded by the need to efficiently address customer technical requests while aligning with the specific information provided by the customer from their vehicle DME.
As we continuously strive for growth and professionalism, our commitment to staying at the forefront of modern technology is unwavering.
We are pleased to introduce our all-in-one RPM POWER Logger Software, meticulously crafted to equip end-users with the same robust tool that we leverage in our own tuning developments.
Logging capabilities:
As you may be aware, BMW and MINI vehicles share a diverse range of CAN BUS protocols. We currently provide support for the following listed vehicles, while also extending our capabilities to others within the BMW and MINI lineup:
- For BMW KWP (E-series Fast Protocol), we support R5x R6x Series with MED17.2/MEVD17.2/MEVD17.2.2/
MEVD17.2.7 N12/14/16/18 engine types. - For BMW UDS (F and G series), we cater to F5x F6x series with B46/B48 and MEVD17.2.3 and MG1CS201 engine types.
Our software allows you to view and clear DTC Fault Codes with OEM descriptions stored by the DME.
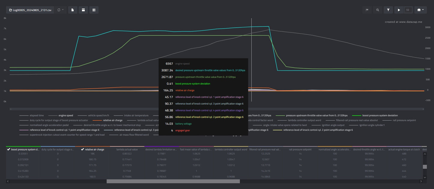
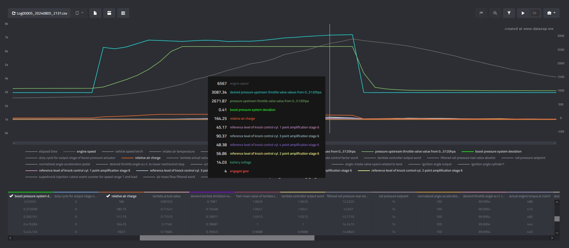
- Basic logging functionality is comparable to dealer-level scan tools, offering 100-3000 measurements ID at 10-20hz, suitable for STAGE 1-2 tuning.
- Advanced logging functionality is available at an additional cost, providing OEM calibration level with 5000-60000 measurements ID at speeds of 20-100hz, ideal for F/G series stage 3/4 applications to maximize accuracy on EWG and/or MPI systems.
https://www.tactrix.com/index.php?option=com_virtuemart&page=shop.product_details&product_id=17&vmcchk=1&Itemid=53&redirected=1&Itemid=53
Pricing and operation:
The software, along with one VIN activation, is priced at $200 USD. This will require the end-user to connect to their vehicle and request authorization for the VIN in use. The package includes two features: OBD2 Generic PID and Basic Vehicle Specific PID, encompassing functionalities such as knock correction, waste-gate control, temperature monitoring, oil pressure, fuel trims, charge pressure before and after throttle, and more. For an additional $100 USD, the Advance Package is also available, although it is recommended only for advanced users capable of performing their own tuning. Upon placing your order, we will grant access to our shared drive where you can download the software.
A free version of the software is available for viewing purposes, but full access to its features will require VIN activation.


